ML Cost Optimization & AI Cloud Cost Management
for AWS Infrastructure
MLCostIntel is the ML FinOps platform that analyzes your AWS AI and ML infrastructure costs, identifies savings opportunities, and delivers a prioritized roadmap to reduce spend — across GPU, SageMaker, Bedrock, LLM APIs, and beyond. AI cost management, purpose-built.
Built for ML Platform Engineers, VP Engineering, and FinOps teams managing AWS AI infrastructure.
Free. No credit card. Read-only access to your AWS account.
The Problem
AWS AI costs and ML cloud spend are the fastest-growing line items — cloud cost optimization starts here
Generic FinOps tools don't understand AI/ML
They group SageMaker and Bedrock with everything else. You can't see experiment costs, LLM API spend, or GPU utilization.
Your team is building AI, not optimizing costs
AI and ML engineers optimize for accuracy, not spend. Nobody owns AI infrastructure cost efficiency.
Savings decay without continuous monitoring
You fix costs once, then new resources spin up and spending creeps back.
How It Works
From connection to savings in three steps
Connect Your AWS Account
Read-only IAM role via CloudFormation. Under 5 minutes. Your data stays in your account.
Get Your ML Cost Assessment
We analyze your CUR data and classify every dollar as AI/ML-direct, AI/ML-supporting, or general infrastructure.
Get Your Savings Roadmap
Optimization score, prioritized recommendations, and a detailed implementation plan to realize every dollar of identified savings.
What You Get
Start free. Upgrade when the numbers make sense.
Free
$0 — forever
- ✓ Total AI/ML spend breakdown
- ✓ Optimization score with grade (A–F)
- ✓ Savings identified by category
- ✓ Number of recommendations
Monitoring
Starting at $500/mo
- ✓ Everything in Free, plus:
- ✓ Full resource-level cost attribution
- ✓ Daily cost data refresh & anomaly alerts
- ✓ Prioritized savings roadmap with guides
- ✓ Executive-ready assessment reports
Enterprise
Custom pricing
- ✓ Everything in Monitoring, plus:
- ✓ Guided implementation & optimization support
- ✓ Custom integrations & data pipelines
- ✓ Dedicated support with SLA
- ✓ Quarterly business reviews
Pricing
Simple pricing that scales with your savings
Free
Free Assessment
$0
- ✓ Connect your AWS account
- ✓ AI/ML spend breakdown
- ✓ Optimization score (A–F)
- ✓ Savings identified by category
- ✓ Number of recommendations
Monitoring Starter
Starter
$500/mo
$5,000/yr — save 17% ($1,000/yr)
Up to $50K ML spend/mo
- ✓ Everything in Free, plus:
- ✓ Full resource-level cost attribution
- ✓ Daily cost data refresh
- ✓ Cost anomaly alerts
- ✓ Savings roadmap with guides
Monitoring Standard
Standard
$1,500/mo
$15,000/yr — save 17% ($3,000/yr)
$50K – $150K ML spend/mo
- ✓ Everything in Starter, plus:
- ✓ Executive-ready assessment reports
- ✓ Priority support
- ✓ Team-level cost attribution
- ✓ Experiment cost tracking
Monitoring Scale
Scale
$3,000/mo
$30,000/yr — save 17% ($6,000/yr)
$150K – $500K ML spend/mo
- ✓ Everything in Standard, plus:
- ✓ Advanced Kubernetes cost attribution
- ✓ Multi-account support
- ✓ Custom anomaly thresholds
- ✓ Dedicated onboarding
Purpose-Built
AI cost optimization tools built for ML teams, not generic cloud
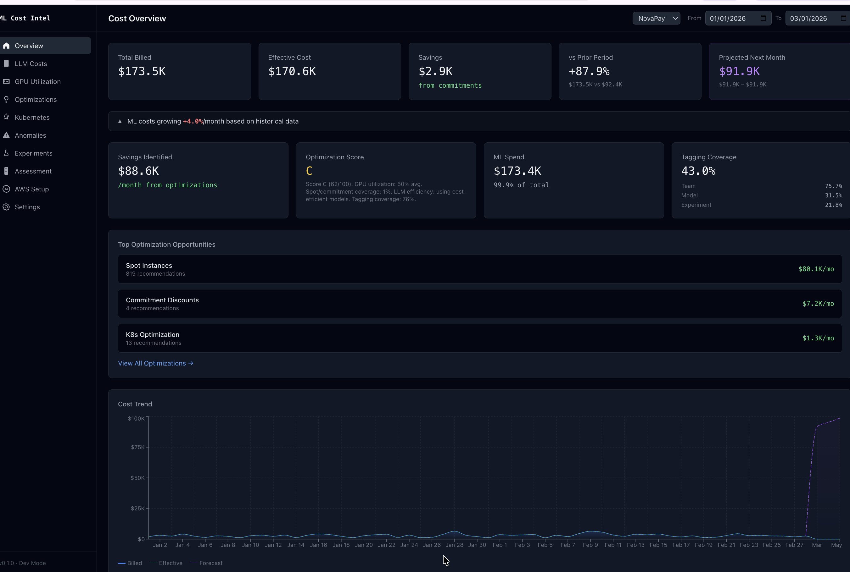
AI/ML Spend Classification
Every dollar automatically classified by workload type. Our cloud ML cost management engine separates your true AI and ML infrastructure spend from general cloud costs.
GPU Utilization Analysis
Identify underutilized and idle GPU instances across your fleet. Pinpoint exactly where compute spend isn't translating to productive work.
SageMaker Optimization
Deep analysis of endpoint efficiency, training job costs, and deployment patterns with targeted savings opportunities.
Bedrock & LLM API Analysis
Per-model cost visibility across your generative AI workloads with optimization strategies tailored to your usage patterns.
Experiment Cost Intelligence
Track cost per training run and identify cost outliers. Understand which experiments deliver results efficiently and which don't.
Kubernetes ML Workloads
Full cost attribution for containerized AI workloads across teams and projects, including GPU-accelerated training and inference.
Security
Your data stays secure
Read-Only Access
We never modify your infrastructure. Read-only IAM role with minimal permissions.
CloudFormation Deploy
You control exactly what we access. One-click CloudFormation template you can review.
No Credentials Stored
We use AWS STS temporary sessions. No long-lived keys, no credentials in our database.
Security-First Design
Encrypted at rest and in transit. Tenant-isolated data. SOC 2 compliance on our roadmap.
